Open-Source-SOC-Architektur mit Wazuh

In einer zunehmend digitalisierten und vernetzten Welt sehen sich Unternehmen mit einer wachsenden Anzahl an Cyberbedrohungen konfrontiert. Die Zeiten, in denen klassische Firewalls und Antivirenlösungen ausreichten, um kritische Infrastrukturen zu schützen, sind längst vorbei. Angreifer setzen auf immer ausgeklügeltere Taktiken: Von Ransomware und Phishing-Kampagnen bis hin zu Advanced Persistent Threats (APT) reicht das Arsenal moderner Cyberkriminalität.
Gleichzeitig steigen die regulatorischen Anforderungen – insbesondere in Bezug auf Datenschutz, Revisionssicherheit und Compliance – kontinuierlich. Unternehmen sind gefordert, nicht nur ihre Systeme zu schützen, sondern diesen Schutz auch nachweisbar zu dokumentieren. Der Aufbau eines effektiven, ganzheitlichen Sicherheitsmanagements ist zur strategischen Notwendigkeit geworden.
Eine Schlüsselrolle in diesem Sicherheitskonzept spielt das Security Operations Center (SOC) – die zentrale Einheit für Erkennung, Analyse und Reaktion auf Sicherheitsvorfälle. Doch die Einführung eines SOCs stellt viele Unternehmen vor erhebliche Herausforderungen: Hohe Lizenzkosten für proprietäre Software, komplexe Infrastrukturen und ein wachsender Fachkräftemangel machen die Umsetzung schwierig. Hier bieten Open-Source-Technologien eine attraktive Alternative.
- Der Open-Source-Ansatz: Wazuh als zentrales Element
- Komponenten der DigiFors-SOC-Architektur
- Integration mit Automatisierung und Kommunikation
- Netzwerküberwachung mit Suricata
- Reaktionsfähigkeit durch TheHive
- Compliance und Reporting
- Schwachstellenmanagement
- File Integrity Monitoring mit Wazuh
- Incident Response
- Malware Detection
- Vorteile der Open-Source-Strategie
Der Open-Source-Ansatz: Wazuh als zentrales Element
Eine der leistungsfähigsten und am weitesten verbreiteten Open-Source-Lösungen für den SOC-Betrieb ist Wazuh. Ursprünglich als Fork des OSSEC-Projekts gestartet, hat sich Wazuh zu einer modularen Plattform für Bedrohungserkennung, Schwachstellenmanagement, Log-Analyse und Compliance-Überwachung entwickelt. Ihre Vielseitigkeit und Skalierbarkeit machen sie zur idealen Grundlage für Unternehmen, die auf Open Source setzen wollen – so auch die DigiFors GmbH, ein deutsches Unternehmen mit Spezialisierung auf digitale Forensik, IT-Sicherheit und Incident Response.
DigiFors nutzt Wazuh nicht nur intern, sondern bietet die Lösung auch als Bestandteil der eigenen DigiFors Open Security Platform (DOSP) für Kunden an. In dieser Plattform bildet Wazuh das Herzstück der Sicherheitsarchitektur und wird durch weitere Open-Source-Tools ergänzt, die gemeinsam ein leistungsfähiges, flexibles und automatisiertes SOC ermöglichen.
Komponenten der DigiFors-SOC-Architektur
Wazuh als Basis
Wazuh übernimmt in der Architektur von DigiFors zentrale Aufgaben:
- Log Management und Analyse
- Host-based Intrusion Detection System (HIDS)
- Datei-Integritätsüberwachung (FIM)
- Schwachstellen-Scanning (Vulnerability Detection)
- Regelbasiertes Alarmierungssystem
- Compliance Checks nach gängigen Standards (z. B. GDPR, PCI DSS, ISO 27001)
Die Plattform wird über Agenten auf Endpunkten (Linux, Windows, macOS) ausgerollt und mit einem zentralen Manager verbunden, der die Ereignisse auswertet, korreliert und entsprechend verarbeitet. Visualisiert werden die Daten über den ELK Stack (Elasticsearch, Logstash, Kibana), wodurch Sicherheitsanalysten eine detaillierte und durchsuchbare Echtzeit-Sicht auf sämtliche sicherheitsrelevanten Ereignisse erhalten.
Die quelloffene Lösung bietet maximale Freiheit und Flexibilität bei der Installation sowie der Integration in bestehende oder neue Infrastrukturen. Ob On-Premise oder in der Cloud – sämtliche Anforderungen lassen sich effizient und ohne übermäßigen Aufwand an Kosten und Ressourcen umsetzen. Auch in Bezug auf Verfügbarkeit und Ausfallsicherheit überzeugt die Lösung durch hohe Zuverlässigkeit.
Integration mit Automatisierung und Kommunikation
Shuffle Automation
Um repetitive Prozesse effizient zu gestalten, integriert DigiFors Shuffle, eine Open-Source-Plattform für Sicherheitsautomatisierung (SOAR). Mit ihr können u. a. folgende Aufgaben automatisiert werden:
- Anlegen von Incidents
- Eskalationen
- Isolierung betroffener Systeme
- Ticket-Erstellung und -Routing
Dies entlastet Analysten erheblich und sorgt dafür, dass bei Erkennung kritischer Ereignisse automatisch Gegenmaßnahmen eingeleitet werden können – schneller, als ein Mensch reagieren könnte.
Twilio & MS Teams
Für die Alarmierung nutzt DigiFors Twilio, das Alarmmeldungen über verschiedene Kommunikationskanäle wie SMS, E-Mail oder Sprachanrufe in Echtzeit überträgt. Zusätzlich wird Microsoft Teams zur internen Abstimmung eingesetzt. Alerts und Statusmeldungen werden automatisch in dedizierte Teams-Kanäle gepusht, sodass sämtliche Beteiligten immer aktuell informiert sind.
Netzwerküberwachung mit Suricata
Während Wazuh in erster Linie auf die Überwachung von Endpunkten fokussiert ist, bleibt ohne ergänzende Netzwerktransparenz ein wesentlicher Teil des Sicherheitspanoramas unberücksichtigt. Um dieses Bild zu vervollständigen, setzt DigiFors auf Suricata – ein leistungsfähiges, quelloffenes Intrusion Detection und Prevention System (IDS/IPS), das speziell für die Analyse von Netzwerkverkehr entwickelt wurde. Suricata ergänzt die bestehende Sicherheitsarchitektur um die Fähigkeit, Datenströme in Echtzeit zu inspizieren, verdächtige Aktivitäten zu identifizieren und potenzielle Angriffe direkt im Netzwerk zu erkennen.
Ein entscheidender Vorteil von Suricata liegt in seiner Fähigkeit, sowohl signaturbasierte als auch verhaltensbasierte Analysen durchzuführen. Dadurch können nicht nur bekannte Angriffsmuster wie etwa Malware-Kommunikation oder Port Scanning erkannt werden, sondern auch ungewöhnliche oder bislang unbekannte Anomalien im Datenverkehr. Zusätzlich ermöglicht Suricata durch die Unterstützung moderner Protokollanalyse und Deep Packet Inspection eine besonders feingranulare Untersuchung von Netzwerkpaketen – bis hin zur TLS-Entschlüsselung in zulässigen Konfigurationen.
Die von Suricata erfassten Ereignisse werden in das zentrale Analyse- und Visualisierungssystem auf Basis des ELK Stacks eingebunden und mit den Daten aus Wazuh korreliert. Das Zusammenspiel beider Systeme ermöglicht den Analysten einen vollständigen Einblick in die sicherheitsrelevanten Vorgänge – sowohl auf Netzwerkebene als auch auf Host-Ebene. Auf diese Weise entsteht ein umfassendes Lagebild, das eine präzise Bewertung von Bedrohungen sowie eine schnelle, fundierte Reaktion auf Vorfälle erlaubt.
Reaktionsfähigkeit durch TheHive
Die Erkennung eines Sicherheitsvorfalls ist nur der erste Schritt – entscheidend für ein wirkungsvolles SOC ist die Fähigkeit, schnell, strukturiert und nachvollziehbar darauf zu reagieren. Um diesen Anforderungen gerecht zu werden, setzt DigiFors auf TheHive, eine speziell für das Incident Management entwickelte Open-Source-Plattform. Sie ermöglicht es, sicherheitsrelevante Ereignisse systematisch zu erfassen, zu untersuchen und bis zur vollständigen Bearbeitung zu dokumentieren.
Innerhalb der Plattform lassen sich Vorfälle direkt aus den von Wazuh erkannten Alarmen ableiten. Diese werden automatisch analysiert, kategorisiert und mit relevanten Kontextinformationen angereichert. So entsteht eine vollständige Übersicht über den jeweiligen Fall, inklusive aller zugehörigen Artefakte, betroffenen Systeme und zeitlichen Abläufe. Analysten erhalten dadurch eine klare Grundlage für ihre Bewertung und können gezielt Maßnahmen einleiten, etwa die Sperrung von Benutzern, Quarantäne infizierter Geräte oder die Einleitung weiterführender forensischer Analysen.
TheHive unterstützt nicht nur den strukturierten Umgang mit Sicherheitsvorfällen, sondern erhöht auch die Nachvollziehbarkeit und Konsistenz der Reaktionen. Integriert mit Automatisierungsplattformen wie Shuffle wird der Bearbeitungsprozess zusätzlich beschleunigt, indem Routineaufgaben – etwa das Anlegen von Tickets, die Alarmweiterleitung oder die Einbindung externer Datenquellen – automatisch ausgeführt werden. Die Kombination dieser Funktionen macht TheHive zu einem zentralen Werkzeug für das Incident Response Management bei DigiFors, das Geschwindigkeit, Qualität und Transparenz der Sicherheitsprozesse maßgeblich steigert.
Compliance und Reporting
In einer Zeit, in der Datenschutzverletzungen und regulatorische Sanktionen schwerwiegende finanzielle und reputative Folgen nach sich ziehen können, ist die Einhaltung von Compliance-Vorgaben zu einem unverzichtbaren Bestandteil jeder Sicherheitsstrategie geworden. Unternehmen müssen nicht nur geeignete technische und organisatorische Maßnahmen zum Schutz ihrer Daten treffen, sondern auch in der Lage sein, diese Maßnahmen nachvollziehbar und prüfbar zu dokumentieren. Genau hier setzt die DigiFors Security Platform mit den Compliance-Funktionen von Wazuh an.
Wazuh bietet die Möglichkeit, Sicherheitsrichtlinien und gesetzliche Anforderungen kontinuierlich zu überwachen und zu bewerten. Die Plattform stellt dafür vordefinierte Regelwerke bereit, unter anderem für international anerkannte Standards wie die Datenschutz-Grundverordnung (GDPR), den Payment Card Industry Data Security Standard (PCI DSS) und die Normenreihe ISO 27001. Diese Regelwerke können flexibel angepasst und erweitert werden, um auch branchenspezifische oder interne Anforderungen abzubilden.
Die Compliance-Module in Wazuh ermöglichen es, Schwachstellen, Richtlinienverstöße oder Konfigurationsabweichungen frühzeitig zu erkennen. Dabei werden nicht nur die betroffenen Systeme identifiziert, sondern auch konkrete Handlungsempfehlungen zur Behebung der Abweichungen bereitgestellt. Durch automatisierte Audits und Prüfmechanismen lassen sich wiederkehrende Kontrollen effizient durchführen – ohne hohen manuellen Aufwand.
Die Ergebnisse dieser Prüfungen werden in Form von Dashboards und Berichten visualisiert, die sowohl für interne Sicherheitsverantwortliche als auch für externe Auditoren oder Aufsichtsbehörden von hoher Relevanz sind. Die transparente Aufbereitung der Daten schafft Vertrauen und zeigt, dass ein Unternehmen seine Sicherheits- und Compliance-Pflichten ernst nimmt. Für DigiFors ist die Fähigkeit, regulatorische Anforderungen nachvollziehbar und revisionssicher zu erfüllen, ein wesentlicher Bestandteil jeder Kundenlösung – nicht zuletzt, um ein ganzheitliches Sicherheitsniveau zu gewährleisten, das über reine technische Maßnahmen hinausgeht.
Schwachstellenmanagement
Ein zentrales Element jeder modernen Sicherheitsstrategie ist das frühzeitige Erkennen und Beheben von Schwachstellen in IT-Systemen. Je früher potenzielle Angriffspunkte identifiziert werden, desto geringer ist das Risiko einer erfolgreichen Kompromittierung. Genau hier setzt das Schwachstellenmanagement von Wazuh an, das als integraler Bestandteil der Plattform eine kontinuierliche Sicherheitsbewertung von Systemen ermöglicht.
Wazuh erkennt Schwachstellen durch die Analyse von installierten Softwarepaketen auf Endpunkten und vergleicht diese Informationen mit öffentlich verfügbaren Datenquellen, wie der National Vulnerability Database (NVD), die alle bekannten CVEs (Common Vulnerabilities and Exposures) enthält. Sobald ein Agent mit einem System verbunden ist, führt er eine umfassende Inventarisierung durch, sammelt Informationen über Betriebssystem, installierte Software, Versionen und Konfigurationen und übermittelt diese an den Wazuh Manager.
Anhand dieser Daten prüft der Wazuh Manager, ob bekannte Schwachstellen für die verwendete Software oder Systemkomponenten existieren. Wird eine verwundbare Version erkannt, erstellt das System automatisch einen Alarm und ordnet ihm eine Risikobewertung zu. Diese basiert unter anderem auf dem CVSS Score (Common Vulnerability Scoring System), der die Kritikalität einer Schwachstelle numerisch und kategorisch beschreibt. Dadurch lässt sich priorisieren, welche Systeme zuerst abgesichert oder aktualisiert werden müssen.
Ein wesentlicher Vorteil des Schwachstellenmanagements in Wazuh liegt in seiner Automatisierung. Die Erkennung läuft kontinuierlich im Hintergrund, wodurch neue Sicherheitslücken sofort erkannt werden, ohne dass manuelle Scans notwendig sind. Zudem lassen sich Benachrichtigungen und Folgeaktionen, etwa das Erstellen von Tickets oder die Eskalation an Sicherheitsteams, über Automatisierungstools wie Shuffle problemlos anstoßen.
File Integrity Monitoring mit Wazuh
Das Überwachen von Dateiänderungen ist eine essenzielle Sicherheitsmaßnahme in modernen IT-Umgebungen. Besonders auf kritischen Systemen – etwa bei Domain Controllern, Webservern oder Verwaltungsinstanzen – können unautorisierte oder verdächtige Dateiänderungen ein klares Anzeichen für einen Angriff oder eine Kompromittierung sein. Genau hier setzt das File Integrity Monitoring (FIM) von Wazuh an.
Wazuh ermöglicht es, ausgewählte Dateien und Verzeichnisse kontinuierlich auf Veränderungen zu überwachen. Dabei registriert das System präzise, wann, von wem und in welcher Form Dateien geändert, gelöscht oder neu erstellt wurden. Veränderungen an sensiblen Konfigurationsdateien, Systembinaries oder Skripten können somit in Echtzeit erkannt und entsprechend bewertet werden.
Die Konfiguration des FIM-Moduls erfolgt flexibel über die zentrale Management-Konsole oder agentenseitig. Je nach Bedarf können unterschiedliche Überwachungsrichtlinien für verschiedene Hosts oder Servergruppen definiert werden. Zusätzlich lassen sich Prüfsummen (Hash-Werte) zur Validierung der Dateiintegrität generieren, sodass Manipulationen auch dann erkannt werden, wenn sie keine Metadaten verändern.
Sobald eine relevante Änderung festgestellt wird, löst Wazuh einen Alarm aus und kann diesen über definierte Kanäle – wie E-Mail, SIEM-Systeme oder Automatisierungstools – weiterleiten. In Kombination mit Log-Analyse, Schwachstellenmanagement und Incident Response bildet FIM eine weitere Sicherheitsschicht, die Manipulationen schnell sichtbar macht, die sonst oft unentdeckt blieben.
Wazuhs FIM-Modul eignet sich nicht nur zur Angriffserkennung, sondern auch zur Unterstützung von Compliance-Anforderungen. Viele gesetzliche und normative Standards – darunter PCI DSS, ISO 27001 oder NIS2 – fordern die Überwachung von Dateiänderungen auf sicherheitsrelevanten Systemen. Durch den Einsatz von Wazuh können Unternehmen diese Anforderungen effizient und transparent umsetzen.
Incident Response
Sobald ein sicherheitskritisches Ereignis auftritt – beispielsweise ein Brute-Force-Angriff, eine verdächtige Dateiänderung oder ein nicht autorisierter Zugriff – kann Wazuh automatische Reaktionsmaßnahmen auslösen. Dazu gehören etwa das Sperren bestimmter Benutzerkonten, das Blockieren schadhafter IP-Adressen mithilfe integrierter Firewall-Regeln oder das Starten benutzerdefinierter Skripte zur Eindämmung der Bedrohung. Diese automatisierten Maßnahmen sind besonders wichtig, um die Reaktionszeit zu minimieren und die Ausbreitung eines Vorfalls frühzeitig zu stoppen. Gleichzeitig werden alle Vorfälle protokolliert, klassifiziert und mit relevanten Metadaten versehen, was die forensische Analyse erheblich erleichtert.
Ein weiterer Vorteil von Wazuh im Incident-Response-Kontext ist seine Fähigkeit zur Integration mit anderen Sicherheitslösungen und sein rollenbasiertes Zugriffskonzept, wodurch Sicherheitsteams effizient und koordiniert arbeiten können.
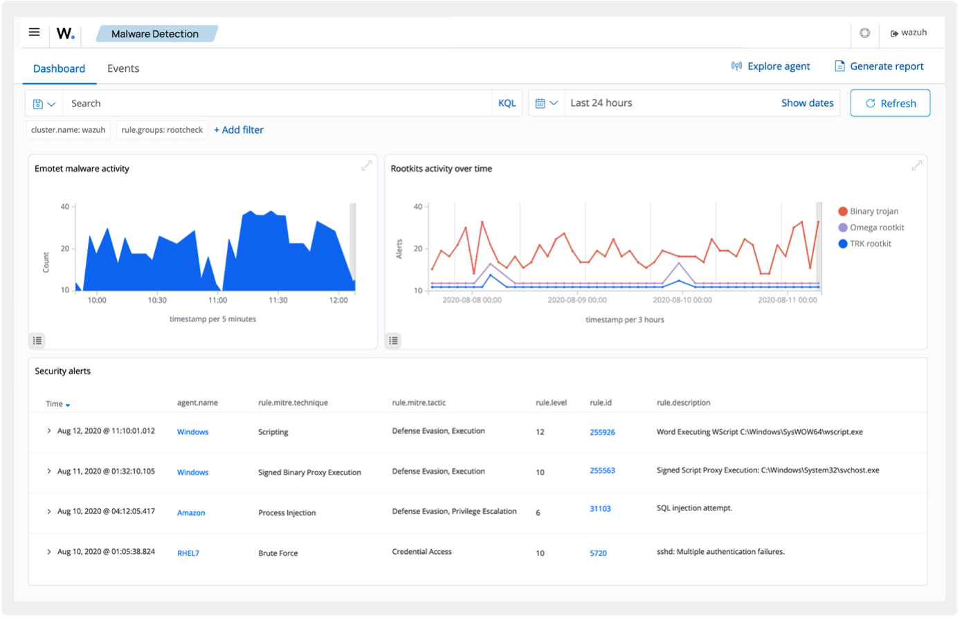
Malware Detection
Wazuh erkennt Malware durch mehrere integrierte Mechanismen. Über die File-Integrity-Monitoring-Funktion werden kritische Dateien und Verzeichnisse kontinuierlich überwacht. Veränderungen an Systemdateien oder die Erstellung verdächtiger Binärdateien werden automatisch erkannt und gemeldet. Ergänzend dazu kann Wazuh die Hash-Werte geänderter Dateien an VirusTotal übermitteln, um sie dort mit bekannten Malware-Signaturen abzugleichen. Erkennt eine der dort angebundenen Antiviren-Engines die Datei als Schadsoftware, wird automatisch ein Alarm ausgelöst.
Durch die Integration von YARA lassen sich zudem benutzerdefinierte Regeln einsetzen, mit denen gezielt nach bekannten oder verdächtigen Malware-Mustern in Dateien oder im Speicher gesucht wird.
Vorteile der Open-Source-Strategie
Die Entscheidung von DigiFors, beim Aufbau ihrer Security-Plattform auf Open-Source-Technologien zu setzen, ist nicht nur wirtschaftlich motiviert, sondern auch strategisch begründet. Einer der offensichtlichsten Vorteile liegt in der Kostenstruktur: Im Vergleich zu proprietären Sicherheitslösungen entfallen Lizenzgebühren vollständig, wodurch sich insbesondere mittelständische Unternehmen den Aufbau eines leistungsfähigen SOC leisten können, ohne Abstriche bei der Funktionalität machen zu müssen. Doch die Vorteile gehen weit über die reine Kosteneffizienz hinaus.
Open-Source-Lösungen bieten eine außergewöhnliche Flexibilität. Der vollständige Zugriff auf Quellcode, Regelwerke und Konfigurationsparameter erlaubt es, Systeme exakt auf die individuellen Anforderungen eines Unternehmens zuzuschneiden. Statt sich an die starren Vorgaben eines Herstellers zu binden, kann DigiFors ihre Sicherheitsarchitektur laufend anpassen, erweitern oder optimieren – unabhängig von Produktzyklen oder Lizenzbedingungen Dritter.
Ein weiterer zentraler Aspekt ist die Unabhängigkeit. Der sogenannte Vendor Lock-in, also die Abhängigkeit von einem einzigen Anbieter, entfällt vollständig. Das schafft Planungssicherheit und eröffnet Unternehmen die Freiheit, technologische Entscheidungen ausschließlich anhand ihrer Sicherheitsstrategie zu treffen – nicht basierend auf Lizenzmodellen oder proprietären Schnittstellen.
Auch in puncto Transparenz und Sicherheit bietet Open Source entscheidende Vorteile. Da der gesamte Code offen einsehbar ist, lassen sich Sicherheitslücken schneller identifizieren, analysieren und beheben. Die große, oft sehr aktive Community trägt darüber hinaus kontinuierlich zur Weiterentwicklung bei. Fehler, Schwachstellen und Verbesserungsvorschläge werden häufig wesentlich schneller adressiert als bei kommerziellen Produkten, bei denen man auf Herstellerpatches und Support-Zyklen angewiesen ist.
Für DigiFors ergibt sich aus dieser Strategie ein technologischer Vorsprung. Durch die Kombination und Integration ausgewählter Open-Source-Komponenten – darunter Wazuh, Suricata, TheHive, Shuffle und weitere – entsteht eine modulare und skalierbare Sicherheitsplattform, die sowohl in funktionaler Tiefe als auch in Anpassungsfähigkeit mit vielen kommerziellen SIEM-Lösungen konkurrieren kann. Die Freiheit zur Integration, Erweiterung und Automatisierung eröffnet Möglichkeiten, die mit geschlossenen Systemen oft nur unter erheblichen Einschränkungen realisierbar wären.
Zusammenfassend zeigt sich: Die Open-Source-Strategie von DigiFors ist weit mehr als eine Kostenfrage – sie ist Ausdruck eines modernen, agilen und zukunftsorientierten Sicherheitsverständnisses, das auf Offenheit, Transparenz und technologische Eigenständigkeit setzt.























